中文 English 网站地图 百度蜘蛛 在线留言

杭州茄子视频免费观看除湿设备有限公司

logo

湿度问题系统化解决方案的营运商 专业的转轮除湿机生产厂家,专注于工业除湿设备生产!

0571-88532337

21年

茄子视频免费观看泰给您说说除湿系统中选择水冷式冷水机组还是风冷式冷水机组

返回列表 来源: 发布日期: 2018.07.25

茄子视频免费观看泰给您说说除湿系统中选择水冷式冷水机组还是风冷式冷水机组

很多客户在购买除湿设备的时候不知道如何选择冷水机组,总是在水冷式和风冷式之间犹豫不决,技术人员和你解释越听越头大。接下来茄子视频免费观看泰除湿将全面帮你区分这两种冷水机组,让你不再犯愁!
                               风冷式冷水机组

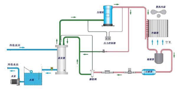
图1-风冷式冷水机原理流程图

图1-风冷式冷水机是利用壳管蒸发器使水与冷媒进行热交换,冷媒系统在吸收水中的热负荷,使水降温产生冷水后﹐通过压缩机的作用使热量带到翅片式冷凝器,再由散热风扇散失到外界的空气中(风冷却);

图2-水冷式冷水机组是利用壳管蒸发器使水与冷媒进行热交换,冷媒系统在吸收水中的热负荷,使水降温产生冷水后﹐通过压缩机的作用将热量带至壳管式冷凝器,由冷媒与水进行热交换﹐使水吸收热量后通过水管将热量带出外部的冷却塔散失(水冷却)

水冷式冷水机组

图2- 水冷式冷水机原理流程图

如上两图,开始时由压缩机吸入蒸发制冷后的低温低压制冷剂气体,然后压缩成高温高压气体送冷凝器;高压高温气体经冷凝器冷却后使气体冷凝变为常温高压液体;当常温高压液体流入热力膨胀阀,经节流成低温低压的湿蒸气,流入壳管蒸发器,吸收蒸发器内的冷冻水的热量使水温度下降;蒸发后的制冷剂再吸回到压缩机中,又重复下一个制冷循环,从而实现制冷目的。

水冷式冷水机组与风冷式冷水机组在制冷方式与设备功能方面是完全相同的,两者可互相兼容。所不同的是,两者冷凝器的冷却方式不同。水冷式机组一般采用壳管式冷凝器,以水为冷却介质;而风冷式机组采用翅片式冷凝器,直接以空气为冷却介质。由于风冷式机组直接以空气冷却,因此系统中不需要相关的冷却水装置,其中包括冷却塔、冷却水循环泵、管道及阀门系统等从而节约城市用水,简化了空调系统。

针对上述两种机型的冷水机组,主要的比较如下

1、性能比较

水冷式机组冷凝器的传热温差一股为4-8℃,而风冷式机组的传热温差一般为8-15℃,在相同的室外环境温度下,风冷式机组正常运转的冷凝温度要比水冷机组的冷凝温度高得多,从而使风冷式机细在相同的制冷量情况下,具耗电量比水冷式机组大。

2、设备初投资比较:

由于水的换热效率远远大于空气的换热效率,风冷式冷凝器与相同换热量的水冷式冷凝器相比,设备体积大,所用材科多,制造成本较高。水冷式冷水机组即使加上冷却水系的设备费用,其总费用仍要比风冷式机组低20%左右。另外,由于风冷机组的设备名义功率比水冷机组的名义功率大,在电力增容、电控设备都等方面的费用也较高

3、设备机房比较

风冷式冷水机组是户外型机器,可以放在建筑物的屋面或室外地上,其冷冻水循环泵亦可与机组放在一起,不需占用机房。对于水冷式冷水机组则应该提供机房,以确保设备包括冷水机组、冷冻水循环泵、冷却水循环泵正常运行和使用寿命,同时在建筑物屋顶地面或室外地坪上放有冷却塔设备。由此可见,在筑物无法提供机房的情况下,选用风冷式冷水机组,应该是一个比较可行的方式。

4、运行成本比较

由于水冷机组运转在较低的冷凝温度下,制冷效率高,机组运转的耗电量较小。一般来说,相同制冷量的水冷式冷水机组与风冷机组比较,水冷式机组的总体耗电量(包括冷却水泵及冷却塔风机的电耗量)仅为风冷式机组耗电量的70%。

5、维护性比较

水冷式机组所使用的壳管式冷凝器在污垢积聚在一定范国内,对换热效率的影响较小,因此机组性能随污垢产生而下降的幅度较小,清洗周期较长,相对维护费用会低。而风冷式机组使用的翅片式冷凝器的换热效率受灰垢积聚的影响较大,散热翅片管前必须设置滤尘栅网,并且需要频繁清洗。由于风冷式机组运转压力较高,一般安装在室外,运行环境相对较为恶劣,在维护性及可靠性方面均不如水冷式冷水机组。

综上所述,风冷式机组虽然在节约用水、简化系统及节约安装空间等方面具有显著优点,但从整个除湿系统安装工程考虑,包括土建费用、冷却水和冷冻水系统费用、电控和配套管理费及运行费用等,与水冷式冷水机组相比,风冷式冷水机组还不显优势。目前,绝大部分除湿设备的冷水机组主机选配,主要还是以水冷式冷水机组为主。

因此茄子视频免费观看泰除湿建议您在除湿系统的设计中,只要机房条件允许,供冷还是以水冷式冷水机组为主,显得经济合理。

杭州茄子视频免费观看除湿设备有限公司技术人员占总人数的30%,主要开发制造、销售和管理人员均具有数十年从事除湿机产业的经验,曾负责过由国家立项的除湿机研制项目,并通过鉴定;曾获得过国内的除湿机研制项目省部级科技进步奖,并被评为国家级新产品;有多项除湿机国家专利,曾负责过多项国内外大型工程,并获得用户好评。全国咨询热线:0571-88532337 官网:www.jfhhs.com。

咨询热线

0571-88532337

杭州茄子视频免费观看除湿设备是一家专业的转轮除湿机生产厂家,专注工业除湿设备生产领域服务!

  • 杭州茄子视频免费观看除湿设备有限公司 版权所有  备案号:浙IPC备09015514号-1    百度统计
  • 客户热线:0571-88532337 88532339 18858152776
  • 技术咨询:0571-88532528 18858155308 传真:0571-88532038
  • 邮箱:peritek@jfhhs.com
  • QQ:200816924
  • 网址:www.jfhhs.com
  • 地址:杭州市余杭区瓶窑镇凤都工业园凤城路9-2号
  • 深圳办事处:深圳市龙华新区大浪华荣路  联系人:王凯 电话:18858152787
  • 沈阳办事处:沈阳市沈河区北站路146号嘉兴国际大厦2024室  联系人:胡成华 电话:15998811685

扫一扫二维码

  • 杭州茄子视频免费观看除湿  
网站地图